본 시리즈는 각 프로그램의 개념을 다루는 글이 아닌, 프로젝트 관점에서 툴을 활용하는 내용을 담고있다.
따라서 개념 설명보다는 프로젝트에서 툴을 어떻게 활용하는지에 대한 기록이다.
$ npm init
$ npm install --save ws @influxdata/influxdb-client
const WebSocket = require('ws');
const ws = new WebSocket('wss://api.upbit.com/websocket/v1');
const {InfluxDB, Point} = require('@influxdata/influxdb-client');
const org = process.env.INFLUXDB_ORG;
const client = new InfluxDB({
url: process.env.INFLUXDB_URL,
token: process.env.INFLUXDB_TOKEN,
});
ws.on('open', function open(){
const requestData = [
{
'ticket': 'UNIQUE_TICKET',
}, {
'type': 'trade',
'codes': [
process.env.INCOME_COIN_CODE,
],
isOnlyRealtime: true,
},
];
ws.send(
JSON.stringify(requestData),
);
});
ws.on('message', function incoming(message){
try{
const incomingData = JSON.parse(message.toString());
let connection;
if(incomingData.code === process.env.INCOME_COIN_CODE)
connection = client.getWriteApi(org, process.env.INFLUXDB_BUCKET);
if(connection){
connection.writePoint(
new Point('trade')
.timestamp(new Date(incomingData.timestamp))
.intField('trade_volume', incomingData.trade_volume)
.intField('trade_price', incomingData.trade_price)
.intField('change_price', incomingData.change_price)
.intField('change_price', incomingData.change_price)
.intField('prev_closing_price', incomingData.prev_closing_price)
.floatField('sequential_id', incomingData.sequential_id)
.stringField('code', incomingData.code)
.stringField('type', incomingData.type)
.stringField('stream_type', incomingData.stream_type)
.stringField('trade_date', incomingData.trade_date)
.stringField('trade_time', incomingData.trade_time)
.stringField('ask_bid', incomingData.ask_bid)
.stringField('change', incomingData.change),
);
connection.close().then().catch(e => process.exit(0));
}
}catch(e){
console.log(e);
process.exit(0);
}
});
ws.onclose = function(e){
process.exit(0);
};
본 시리즈에서는 모듈을 컨테이너화 하여 코인별로 독립된 컨테이너로 실행하기 위해 필요한 변수들을 환경변수로 빼 두었다.
환경변수(process.env.*)를 직접 입력하여 테스트를 해볼 수 있다.
환경변수에 대한 설명은 아래 참조.
INCOME_COIN_CODE: 코인 종류 (KRW-BTC, KRW-ETH, 등)
INFLUXDB_ORG: InfluxDB ORG
INFLUXDB_URL: InfluxDB URL
INFLUXDB_TOKEN: InfluxDB Token
INFLUXDB_BUCKET: 데이터를 적재할 InfluxDB Bucket
docker-compose.yml
income
| Dockerfile
| index.js
| package.json
FROM node:14
WORKDIR /sources
COPY . .
RUN npm install
CMD [ "node", "index.js" ]
# docker-compose.yml
version: '3'
services:
influxdb:
image: influxdb:2.1.1
volumes:
- ./influxdb:/var/lib/influxdb2
ports:
- 28086:8086
- 28083:8083
restart: always
income-upbit-krw-btc:
build:
context: ./income/.
environment:
- INCOME_COIN_CODE=KRW-BTC
- INFLUXDB_ORG=
- INFLUXDB_URL=
- INFLUXDB_TOKEN=
- INFLUXDB_BUCKET=UPBIT-KRW-BTC
restart: always
다른 코인도 데이터를 받아보고 싶다면 InfluxDB Bucket을 생성하고 service를 추가해 주면 된다.
$ sudo docker-compose up -d income-upbit-krw-btc
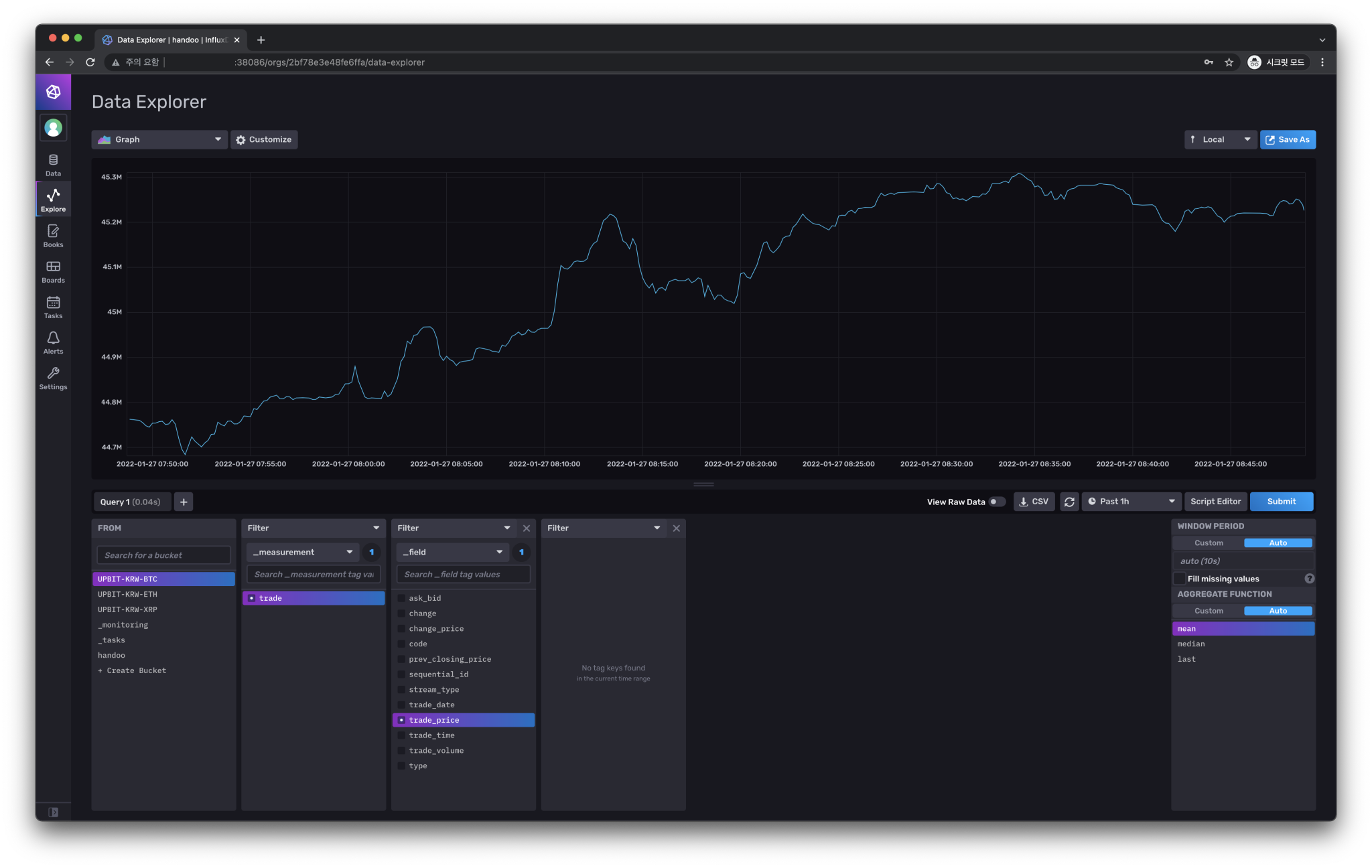
influxDB는 이전 글에서 이미 실행시켜 두었으니 income-upbit-krw-btc 서비스만 실행.

업비트 개발자 센터
업비트 Open API 사용을 위한 개발 문서를 제공 합니다.업비트 Open API 사용하여 다양한 앱과 프로그램을 제작해보세요.
docs.upbit.com
socket.io-client
Realtime application framework client
www.npmjs.com
| docker-compose로 InfluxDB 설치하기 - InfluxDB로 비트코인 분석하기 #1 (1) | 2022.01.27 |
|---|
댓글 영역